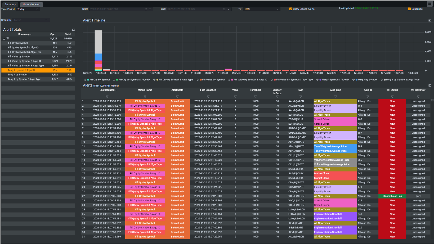
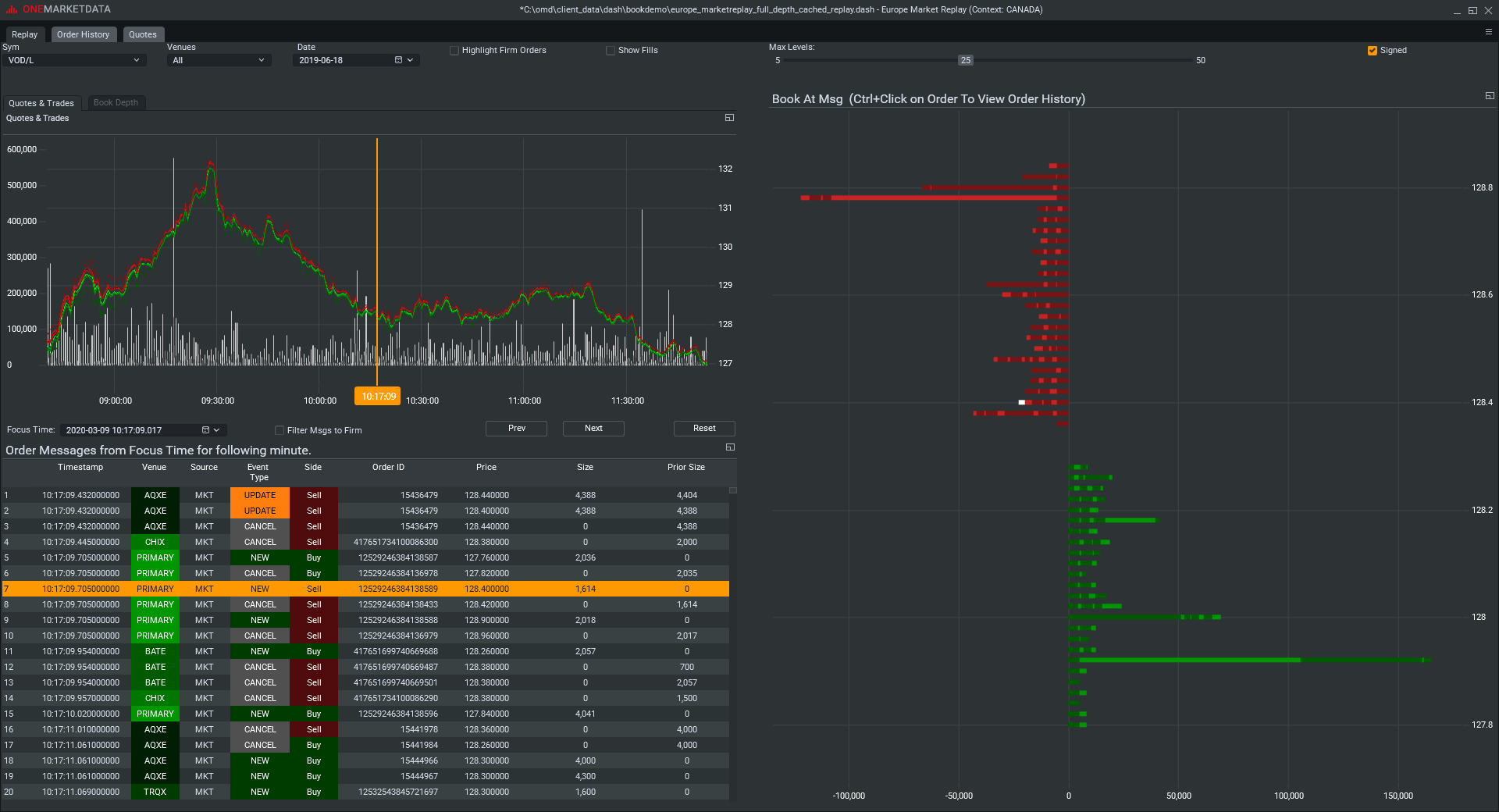
Use Cases
OneMarketData
TRADING ANALYTICS, MARKET DATA AND SURVEILLANCE
Built by Wall Street experts, the OneTick suite offers enterprise technology to address the most demanding requirements.
Proprietary traders, hedge funds and investment banks can leverage the built-in capabilities of OneTick for quantitative research, transaction cost analysis, surveillance and back-testing.

